老电工精心整理的电路图

您的位置:首页 >> 新闻资讯 >> 老电工精心整理的电路图

老电工精心整理的电路图

广州三绫电气有限公司   2018-12-22   浏览1740次

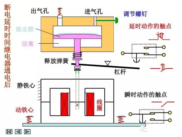
       电工行业的师傅都知道,电路图对于电工而言,就像电笔一样非常重要,可以不夸张的说:电路图是一切自动化和智能化控制的基础,如果没有电路图,那么电工技术几乎寸步难行,因此熟练的读懂和掌握基本的电路图是每一个电工作业人员的基本技术要求,也是电工必须要掌握的基础技能,可是对于刚入门学习电工的师傅而言,可能觉得电路图非常难懂,不容易接受,今天我们就重点来看看电工作业中的几个经典电路:






免责声明:文章来源于网络或个人发表,如有侵权请联系删除(13802804900)


广州三绫电气有限公司
联系我们

广州三绫电气有限公司

地 址:广州市增城区荔城街相江路139号

联系人:陈经理

电 话:400-630-3730

手 机:13802806660(微信同号)

Q Q : 1259484041

网 址:www.gzsldq.com